背景

由于自建机房无法访问 DockerHub,需要搭建 Harbor 私有镜像仓库,并解决研发团队在本地镜像仓库中拉取镜像的问题。

部署

Helm 部署 Harbor

本次基于 KubeSphere 平台搭建,使用 Helm 安装,从 ArtifaceHub 搜索 Harbor,添加 Helm Chart

1
2
export KUBECONFIG=/etc/kubernetes/admin.conf
helm repo add harbor https://helm.goharbor.io

Harbor 默认使用 DockerHub 镜像,可以在 Helm 模板添加 m.daocloud.io 镜像仓库前缀,以解决拉取镜像失败的问题。代码片段如下:

1
2
3
# 存储类指定为 data-nfs-client,您可以自行选择其他存储类。
# Harbor 使用 Nginx 提供访问入口,此处设置为 http://10.2.2.109:30003
helm upgrade --install harbor harbor/harbor --set expose.type=nodePort --set persistence.persistentVolumeClaim.registry.storageClass=data-nfs-client --set persistence.persistentVolumeClaim.registry.accessMode=ReadWriteMany --set persistence.persistentVolumeClaim.registry.size=50Gi --set nginx.image.repository=m.daocloud.io/goharbor/nginx-photon --set portal.image.repository=m.daocloud.io/goharbor/harbor-portal --set core.image.repository=m.daocloud.io/goharbor/harbor-core --set jobservice.image.repository=m.daocloud.io/goharbor/harbor-jobservice --set registry.registry.image.repository=m.daocloud.io/goharbor/registry-photon --set registry.controller.image.repository=m.daocloud.io/goharbor/harbor-registryctl --set trivy.image.repository=m.daocloud.io/goharbor/trivy-adapter-photon --set database.internal.image.repository=m.daocloud.io/goharbor/harbor-db --set redis.internal.image.repository=m.daocloud.io/goharbor/redis-photon --set exporter.image.repository=m.daocloud.io/goharbor/harbor-exporter --set expose.tls.enabled=true --set externalURL=https://10.2.2.109:30003 --set expose.tls.auto.commonName="10.2.2.109"

验证 Harbor 登录。

1
echo "Harbor12345" | docker login 10.2.2.109:30003 -u "admin" --password-stdin

为方便内部访问,笔者没有配置自签名证书,如果您有这个需求,可以参考下述代码:

1
2
3
4
5
6
7
8
9
10
11
12
13
14
15
16
17
18
19
20
21
22
23
24
25
26
27
28
29
30
31
32
33
34
35
36
37
38
39
40
41
> cd certs
# 自签名 CA 证书
> openssl genrsa -out ca.key 4096
> openssl req -x509 -new -nodes -sha512 -days 3650 \
-subj "/C=CN/ST=Guangdong/L=Guangzhou/O=PUYI/OU=Personal/CN=harbor.mengxiangge.org" \
-key ca.key \
-out ca.crt
# 私钥证书
> openssl genrsa -out harbor.mengxiangge.org.key 4096
> openssl req -sha512 -new \
-subj "/C=CN/ST=Guangdong/L=Guangzhou/O=PUYI/OU=Personal/CN=harbor.mengxiangge.org" \
-key harbor.mengxiangge.org.key \
-out harbor.mengxiangge.org.csr

> cat > v3.ext <<-EOF
authorityKeyIdentifier=keyid,issuer
basicConstraints=CA:FALSE
keyUsage = digitalSignature, nonRepudiation, keyEncipherment, dataEncipherment
extendedKeyUsage = serverAuth
subjectAltName = @alt_names

[alt_names]
DNS.1=harbor.mengxiangge.org
EOF

# 生成证书
> openssl x509 -req -sha512 -days 3650 \
-extfile v3.ext \
-CA ca.crt -CAkey ca.key -CAcreateserial \
-in harbor.mengxiangge.org.csr \
-out harbor.mengxiangge.org.crt

# 提取证书
> openssl x509 -inform PEM -in harbor.mengxiangge.org.crt -out harbor.mengxiangge.org.cert

# 假设您使用的是 Docker 运行时,使用以下命令将 CA 证书复制到 Docker 配置目录中。
# Docker守护程序将.crt 文件解释为 CA证书,将 .cert 文件解释为客户端证书
> mkdir -p /etc/docker/certs.d/harbor.mengxiangge.org/
> cp harbor.mengxiangge.org.cert /etc/docker/certs.d/harbor.mengxiangge.org/
> cp harbor.mengxiangge.org.key /etc/docker/certs.d/harbor.mengxiangge.org/
> cp ca.crt /etc/docker/certs.d/harbor.mengxiangge.org/

容器运行时跳过验证

使用 HTTP 访问,需要调整对应的 Docker 和 Containerd 相关配置,如果您不清楚 Kubernetes 使用的是 containerd 还是 docker,可以使用 kubectl get nodes -o wide 查看关键信息是否携带 containerd 或者 docker

1
2
3
4
5
6
7
8
9
10
11
12
13
14
15
16
17
18
19
20
21
22
23
24
25
26
27
28
29
30
31
> kubectl get nodes -o wide
NAME STATUS ROLES AGE VERSION INTERNAL-IP EXTERNAL-IP OS-IMAGE KERNEL-VERSION CONTAINER-RUNTIME
k3s-master Ready control-plane,worker 3d23h v1.24.17 10.2.2.109 <none> CentOS Linux 7 (Core) 3.10.0-1160.119.1.el7.x86_64 containerd://1.6.33
k3s-worker-01 Ready worker 3d22h v1.24.17 10.2.2.140 <none> CentOS Linux 7 (Core) 3.10.0-1160.119.1.el7.x86_64 containerd://1.6.33
k3s-worker-02 Ready worker 3d22h v1.24.17 10.2.2.211 <none> CentOS Linux 7 (Core) 3.10.0-1160.119.1.el7.x86_64 containerd://1.6.33

# Docker
> vim /etc/docker/daemon.json
{
"registry-mirrors": ["https://docker.m.daocloud.io"],
"insecure-registries": ["10.2.2.109:30003"]
}
:wq
> sudo systemctl daemon-reload
> sudo systemctl restart docker

# Containerd
> vim /etc/containerd/config.toml

[plugins]
[plugins."io.containerd.grpc.v1.cri"]
...
[plugins."io.containerd.grpc.v1.cri".registry]
[plugins."io.containerd.grpc.v1.cri".registry.mirrors]
[plugins."io.containerd.grpc.v1.cri".registry.mirrors."docker.io"]
endpoint = ["https://docker.m.daocloud.io"]
[plugins."io.containerd.grpc.v1.cri".registry.configs."10.2.2.109:30003".tls]
insecure_skip_verify=true

> sudo systemctl daemon-reload
> sudo systemctl restart containerd

验证

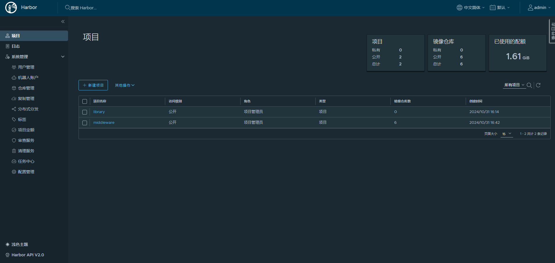
访问 Harbor 控制台:http://10.2.2.109:30003。

输入初始用户 admin 和密码 Harbor123451,控制台登录成功界面如下。

验证镜像上传,本次使用 RocketMQ Dashboard 作为示例。

1
2
3
4
5
6
# 在有 VPN 的机器拉取 DockerHub 镜像
> docker pull apacherocketmq/rocketmq-dashboard:latest
# 推送到 Harbor 私有仓库
> echo "Harbor12345" | docker login 10.2.2.109:30003 -u "admin" --password-stdin
> docker tag apacherocketmq/rocketmq-dashboard:latest 10.2.2.109:30003/middleware/rocketmq-dashboard:1.0.0
> docker push 10.2.2.109:30003/middleware/rocketmq-dashboard:1.0.0

在 KubeSphere 中,在保密字典 Secret 添加 Harbor 私有仓库的认证信息,并设置默认镜像仓库。

使用 Helm 一键部署,为 RocketMQ Dashboard 指定镜像地址。

1
helm upgrade --install rocketmq rocketmq/rocketmq -n mq --set clusterName=rocketmq --set image.tag=4.8.0 --set broker.size.master=2 --set broker.master.jvm.maxHeapSize=1024M --set broker.persistence.storageClass=data-nfs-client --set broker.size.replica=2 --set nameserver.jvm.maxHeapSize=1024M --set nameserver.persistence.enabled=false --set nameserver.persistence.storageClass=data-nfs-client --set dashboard.auth.users[0].name=admin --set dashboard.auth.users[0].password=admin123 --set dashboard.auth.users[1].name=mengxiangge --set dashboard.auth.users[1].password=admin123 --set dashboard.service.type=NodePort --set dashboard.service.nodePort=9877 --set proxy.enabled=false --set dashboard.image.repository="10.2.2.109:30003/middleware/rocketmq-dashboard"

查看容器事件,可以看到 rocketmq-dashboard 使用了我们定义的私有镜像地址。